Часть 1 | Часть 2
СНиП 2.03.03-85. Армоцементные конструкции.
|
СНиП 2.03.03-85
СТРОИТЕЛЬНЫЕ НОРМЫ И ПРАВИЛА
АРМОЦЕМЕНТНЫЕ КОНСТРУКЦИИ
Дата введения 1986-07-01
РАЗРАБОТАНЫ НИИЖБ Госстроя СССР (д-р техн. наук, проф. Г.К.Хайдуков - руководитель темы; кандидаты техн. наук Е.К.Качановский, В.В.Фигаровский, М.Д.Рожненко), НИИСК Госстроя СССР (канд. техн. наук В.Д.Галич), ЛенЗНИИЭП Госгражданстроя (канд. техн. наук Б.А.Миронков).
ВНЕСЕНЫ НИИЖБ Госстроя СССР.
ПОДГОТОВЛЕНЫ К УТВЕРЖДЕНИЮ Главтехнормированием Госстроя СССР (В.М. Скубко).
УТВЕРЖДЕНЫ постановлением Государственного комитета СССР по делам строительства от 28 июня 1985 г. N 101
ВЗАМЕН СН 366-77
Настоящие нормы распространяются на проектирование армоцементных конструкций - тонкостенных железобетонных конструкций (толщиной до 30 мм включительно), изготовляемых из мелкозернистого бетона, в качестве арматуры которых следует применять:
частые тонкие тканые, сварные или плетеные проволочные сетки, равномерно распределенные по сечению элемента (сетчатое армирование); частые тонкие тканые, сварные или плетеные проволочные сетки, равномерно распределенные по сечению элемента, в сочетании со стержневой или проволочной арматурой (комбинированное армирование).
Нормы устанавливают требования по проектированию армоцементных конструкций, предназначенных для работы при систематическом воздействии температуры не выше 50°С и не ниже минус 70°С.
При проектировании армоцементных конструкций, предназначенных для работы в условиях с систематическим воздействием температуры выше 50°С, в среде с агрессивной степенью воздействия на железобетонные конструкции, необходимо учитывать дополнительные требования, предъявляемые к таким конструкциям соответствующими нормативными документами.
По показателям прочности бетона приняты классы бетона в соответствии с СТ СЭВ 1406-78.
Основные буквенные обозначения, принятые в настоящих нормах согласно СТ СЭВ 1565-79, приведены в справочном приложении 1.
1. ОБЩИЕ УКАЗАНИЯ
Основные положения
1.1. Армоцементные конструкции в зависимости от их армирования подразделяют на конструкции:
с сетчатым армированием - при их армировании частыми тонкими ткаными, сварными или плетеными проволочными сетками, равномерно распределенными по сечению элемента (черт. 1, а);
с комбинированным армированием _ при их армировании указанными сетками, равномерно распределенными по сечению элемента, в сочетании со стержневой или проволочной арматурой (черт. 1, б).
Черт. 1. Армирование армоцементных конструкций
а - сетчатое; б - комбинированное; 1 - частые тонкие тканые сетки; 2 - частые тонкие сварные сетки; 3 - стержневая или проволочная арматура
1.2. Армоцементные конструкции согласно СТ СЭВ 1406-78 должны быть обеспечены с требуемой надежностью от возникновения всех видов предельных состояний с помощью расчета, выбором материалов, установлением размеров элементов и их конструированием.
1.3. Армоцементные конструкции должны применяться, как правило, в неагрессивной среде.
Допускается применение армоцементных конструкций в среде со слабой степенью агрессивного воздействия на железобетонные конструкции при выполнении требований, установленных СНиП II-28-73 для таких конструкций.
1.4. Выбор конструктивных решений армоцементных конструкций должен производиться исходя из технико-экономической целесообразности применения таких конструкций в конкретных условиях строительства с учетом максимального снижения их материалоемкости, трудо- и энергоемкости и стоимости.
Армоцементные конструкции рекомендуется применять в элементах зданий и сооружений, для которых существенное значение имеют снижение собственного веса, уменьшение раскрытия трещин и обеспечение водонепроницаемости бетона.
1.5. При выборе конструктивных решений должны учитываться методы изготовления, монтажа и условия эксплуатации конструкций.
Форма и размеры элементов должны приниматься исходя из наиболее полного учета свойств армоцементных конструкций, возможности заводского механизированного изготовления, удобства транспортирования и монтажа конструкций.
1.6. Армоцементные конструкции допускается применять в качестве опалубки для монолитных железобетонных конструкций.
Для обеспечения совместной работы армоцементной опалубки и монолитного бетона на поверхности армоцементной опалубки должны быть выполнены пазы шириной до 10 мм, глубиной до 5 мм с шагом до 100 мм, а поверхность армоцементной опалубки должна быть обработана стальной щеткой и обдута сжатым воздухом. Для связи арматуры несъемной армоцементной опалубки с основной арматурой конструкции необходимо предусматривать в опалубке выпуски сеток и стержней.
1.7. Армоцементные конструкции и отдельные их элементы должны обладать необходимой прочностью, жесткостью, трещиностойкостью, устойчивостью и пространственной неизменяемостью на стадиях изготовления, транспортирования, монтажа и эксплуатации.
1.8. При проектировании сборных армоцементных конструкций особое внимание необходимо обращать на прочность, долговечность и технологичность соединений и узлов. Соединения и узлы сборных ограждающих конструкций должны удовлетворять также специальным требованиям к этим ограждениям (обеспечивать передачу усилий элементам несущих конструкций, выполнение теплотехнических требований, заданной деформативности и др.).
1.9. Для предотвращения появления трещин, местных выколов и других дефектов армоцементных конструкций при их подъеме в процессе изготовления, складирования, транспортирования и монтажа следует применять специальные приспособления. Как правило, должен применяться беспетлевой подъем армоцементных конструкций.
Основные расчетные требования
1.10. Армоцементные конструкции должны удовлетворять требованиям расчета по несущей способности (предельные состояния первой группы) и по пригодности к нормальной эксплуатации (предельные состояния второй группы) согласно положениям СНиП 2.03.01-84 и настоящих норм, учитывающих особенности армоцементных конструкций:
а) дисперсность армирования;
б) тонкостенность конструкций;
в) уменьшенный защитный слой бетона.
1.11. Расчет армоцементных конструкций должен производиться на все возможные неблагоприятные сочетания нагрузок от собственного веса и внешней нагрузки с учетом продолжительности их воздействия для всех стадий работы конструкций: изготовления, транспортирования, возведения и эксплуатации.
1.12. Значения нагрузок и воздействий, коэффициентов перегрузок, коэффициентов сочетаний, а также разделение нагрузок на постоянные и временные (длительные, кратковременные, особые) должны приниматься в соответствии с требованиями СНиП II-6-74 и с учетом дополнительных указаний СНиП 2.03.01-84.
Нагрузки, учитываемые при расчете армоцементных конструкций по образованию и раскрытию трещин, следует принимать согласно указаниям п. 1.13, а учитываемые при расчете по деформациям - согласно СНиП 2.03.01-84.
1.13. В зависимости от условий, в которых работает конструкция, и от вида применяемой арматуры к трещиностойкости армоцементных конструкций предъявляются требования соответствующих категорий:
а) 1-я категория - не допускается образование трещин;
б) 2-я категория - допускается ограниченное по ширине непродолжительное и продолжительное раскрытие трещин.
Категории требований к трещиностойкости армоцементных конструкций в зависимости от условий их работы и вида арматуры, а также значения предельно допустимой ширины раскрытия трещин приведены в табл. 1.
Нагрузки, учитываемые при расчете армоцементных конструкций по образованию и раскрытию трещин, должны приниматься согласно табл. 2
Категории требований к трещиностойкости армоцементных конструкций относятся к нормальным и наклонным к продольной оси элемента трещинам.
Во избежание раскрытия продольных трещин должны приниматься конструктивные меры (установка соответствующей сетчатой арматуры), а для предварительно напряженных элементов, кроме того, значения сжимающих напряжений в бетоне в стадии предварительного обжатия должны быть ограничены (см. п. 1.23).
Примечание. Под непродолжительным раскрытием трещин понимается их раскрытие при совместном действии постоянных, длительных и кратковременных нагрузок, а под продолжительным раскрытием - только постоянных и длительных нагрузок.
1.14. Усилия в статически неопределимых армоцементных конструкциях от нагрузок и вынужденных перемещений (вследствие изменения температуры, влажности бетона, смещения опор и т.п.) при расчете по предельным состояниям первой и второй групп следует, как правило, определять с учетом неупругих деформаций бетона и арматуры и наличия трещин, а также с учетом в необходимых случаях деформированного состояния как отдельных элементов, так и конструкций.
Для конструкций, методика расчета которых с учетом неупругих свойств армоцемента не разработана, а также на промежуточных стадиях расчета (итерационные методы, метод поправочных коэффициентов и т.п.) усилия в статически неопределимых конструкциях допускается определять в предположении их линейной упругости.
1.15. Статический расчет армоцементных конструкций в виде оболочек и складок следует выполнять как тонкостенных пространственных конструкций.
1.16. При расчете по прочности армоцементных конструкций на воздействие сжимающей продольной силы
1.17. Определение прогибов армоцементных конструкций следует производить согласно требованиям пп. 4.8 - 4.16 и СНиП 2.03.01-84.
Значения предельно допустимых прогибов следует принимать согласно СНиП 2.03.01-84.
Таблица 1
Таблица 2
1.18. Среднюю плотность мелкозернистого бетона, учитываемую при расчете армоцементных конструкций, следует принимать равной 2300 кг/куб.м. Средняя плотность армоцемента при двух сетках принимается равной 2400 кг/куб.м; при наличии большего числа сеток среднюю плотность армоцемента следует увеличивать на 50 кг/куб.м на каждую дополнительную сетку; при наличии данных о средней плотности армоцемента допускается принимать другие значения, обоснованные в установленном порядке.
1.19. Расстояния между температурно-усадочными швами армоцементных конструкций покрытий следует устанавливать согласно требованиям СНиП 2.03.01-84.
Дополнительные указания по проектированию предварительно напряженных конструкций
1.20. Предварительно напряженные армоцементные конструкции следует проектировать в соответствии с требованиями СНиП 2.03.01-84 и с учетом дополнительных указаний пп. 1.21-1.25. Сетки в сечении преднапряженных армоцементных конструкций должны учитываться в схеме усилий так же, как ненапрягаемая арматура.
1.21. В случае, если сжатая при эксплуатационных нагрузках зона предварительно напряженных элементов не обеспечена расчетом от образования трещин, нормальных к продольной оси, в стадиях изготовления, транспортирования и возведения следует учитывать снижение трещиностойкости растянутой при эксплуатации зоны элементов, а также увеличение их кривизны.
В элементах, рассчитываемых на воздействие многократно повторяющейся нагрузки, образование таких трещин не допускается.
1.22. Потери предварительного напряжения арматуры для армоцементных конструкций должны определяться согласно требованиям СНиП 2.03.01-84 как для мелкозернистого бетона.
1.23. Сжимающие напряжения в бетоне в стадии предварительного обжатия
Значения
1.24. В предварительно обжатой зоне сечения армоцементных элементов площадь сечения сетчатой или комбинированной ненапрягаемой арматуры должна быть минимальной. Сетки должны располагаться симметрично относительно напрягаемой арматуры.
1.25. На концевых участках предварительно напряженных элементов армоцементных конструкций с арматурой без анкеров, к которым предъявляются требования 2-й категории трещиностойкости, в пределах длины зоны передачи напряжений не допускается образование трещин при действии постоянной, длительной и кратковременной нагрузок, вводимых в расчет с коэффициентом надежности по нагрузке
2. МАТЕРИАЛЫ ДЛЯ АРМОЦЕМЕНТНЫХ КОНСТРУКЦИЙ
Мелкозернистый бетон
2.1. Для армоцементных конструкций, проектируемых в соответствии с требованиями настоящих норм, следует предусматривать конструкционный мелкозернистый бетон средней плотности не менее 2200 кг/куб.м с крупностью зерен до 5 мм в соответствии с ГОСТ 25192-82.
Бетон должен иметь водопоглощение не более 8%.
2.2. Мелкозернистый бетон для армоцементных конструкций в зависимости от вида и условий их работы следует предусматривать следующих классов и марок:
а) классов по прочности на сжатие:
бетон группы А (естественного твердения или подвергнутый тепловой обработке при атмосферном давлении, на песке с модулем крупности свыше 2,0) - В20, В25, В30, В35 и В40;
бетон группы Б (естественного твердения или подвергнутый тепловой обработке при атмосферном давлении, на песке с модулем крупности 2,0 и менее) - В20, В25 и В30;
бетон группы В (подвергнутый автоклавной обработке) - В20, В25, В30, В35, В40, В45, В50, В55, В60.
Допускается применение бетона промежуточных классов В22,5 и В27,5 при условии, что это приводит к экономии цемента по сравнению с применением бетона соответственно классов В25 и В30 и не снижает других технико-экономических показателей конструкции;
б) классов по прочности на осевое растяжение -
в) марок по морозостойкости - F100, F150, F200, F300, F400 и F500;
г) марок по водонепроницаемости - W6, W8, W10 и W12.
2.3. Возраст бетона, отвечающий его классу по прочности на сжатие и осевое растяжение, назначается при проектировании исходя из возможных реальных сроков фактического загружения конструкций проектными нагрузками, способа воздействия, условий твердения бетона. При отсутствии этих данных класс бетона устанавливается в возрасте 28 сут.
Значение отпускной прочности бетона в элементах сборных конструкций следует назначать в соответствии с указаниями ГОСТ 13015.0-83 и стандартов на конструкции конкретных видов.
2.4. Для предварительно напряженных армоцементных конструкций класс бетона по прочности на сжатие, в котором расположена напрягаемая арматура, должен приниматься в зависимости от вида и класса напрягаемой арматуры, ее диаметра и наличия анкерных устройств не ниже указанного в СНиП 2.03.01-84.
Передаточная прочность бетона назначается в соответствии с требованиями СНиП 2.03.01-84.
2.5. Класс мелкозернистого бетона, применяемого для защиты от коррозии и обеспечения сцепления напрягаемой арматуры, должен быть не менее В20.
2.6. Для замоноличивания стыков армоцементных конструкций класс бетона следует принимать в зависимости от условий работы соединяемых элементов, но не менее, чем класс бетона соединяемых элементов.
2.7. Минимальные марки мелкозернистого бетона по морозостойкости и водонепроницаемости для армоцементных конструкций, в зависимости от условий их работы, должны приниматься в соответствии с требованиями СНиП 2.03.01-84.
2.8. Для замоноличивания стыков элементов сборных конструкций, которые в процессе эксплуатации или монтажа могут подвергаться воздействию отрицательных температур наружного воздуха, следует применять бетон марок по морозостойкости и водонепроницаемости не ниже марок, принятых для стыкуемых элементов.
Нормативные и расчетные характеристики мелкозернистого бетона
2.9. Нормативные и расчетные сопротивления мелкозернистого бетона, а также коэффициенты условий работы следует принимать в соответствии с указаниями СНиП 2.03.01-84.
2.10. Если проверяемый участок армоцементной конструкции работает в условиях двухосного (разнозначного) напряженного состояния, расчетное сопротивление растяжению мелкозернистого бетона для предельных состояний первой группы необходимо дополнительно умножать на коэффициент условий работы
Здесь
Таблица 3
2.11. Значения начального модуля упругости мелкозернистого бетона при сжатии и растяжении
При наличии данных о сорте цемента, составе бетона, условиях изготовления и т.д. допускается принимать другие значения
2.12. Коэффициент линейной температурной деформации
При наличии данных о минералогическом составе заполнителей, расходе цемента, степени водонасыщения, морозостойкости бетона и т.д. допускается принимать другие значения
2.13. Начальный коэффициент поперечной деформации бетона (коэффициент Пуассона) принимается равным 0,2, а модуль сдвига мелкозернистого бетона
Арматура
2.14. Для армирования армоцементных конструкций необходимо принимать:
а) тканые сетки по ГОСТ 3826-82;
б) плетеные сетки по ГОСТ 2715-80;
в) сварные сетки по ТУ 14-4-713-76;
г) стержневая и проволочная арматура в соответствии с указаниями СНиП 2.03.01-84.
2.15. Рекомендуемый сортамент тканых и сварных сеток приведен в справочном приложении 2.
Примечание. Плетеные сетки по ГОСТ 2715-80 допускается применять в качестве конструктивной арматуры.
2.16. Выбор стержневой и проволочной арматуры в зависимости от типа конструкции, наличия предварительного напряжения, условий возведения и эксплуатации, а также выбор марок стали для закладных деталей следует производить в соответствии с указаниями СНиП 2.03.01-84.
Нормативные и расчетные характеристики арматуры
2.17. Нормативные сопротивления стержневой и проволочной арматуры
Расчетные сопротивления арматуры растяжению
Расчетные сопротивления стержневой и проволочной арматуры сжатию, используемые при расчете армоцементных конструкций по предельным состояниям первой группы
2.18. За нормативное сопротивление проволоки сеток принимается наименьшее значение условного предела текучести, соответствующего остаточному относительному удлинению 0,2 % и принимаемого равным 0,8 временного сопротивления разрыву проволоки сетки. Допускается нормативное сопротивление проволок тканых и сварных сеток
2.19. Расчетные сопротивления сеток растяжению для предельных состояний первой и второй групп определяются делением нормативного сопротивления на коэффициент безопасности по материалу сеток, равный для предельных состояний первой группы 1,1.
2.20. Значения расчетных сопротивлений сеток растяжению для предельных состояний первой группы
Таблица 4.
Расчетное сопротивление сеток сжатию, используемое при расчете конструкций по предельным состояниям первой группы
Таблица 5
2.21. Расчетное сопротивление сеток в элементах, подвергающихся воздействию многократно повторяющихся нагрузок, следует принимать с коэффициентом условий работы по СНиП 2.03.01-84 как для арматуры класса A-II.
2.22. Модуль упругости сеток
2.23. Длину зоны передачи напряжений
3. РАСЧЕТ АРМОЦЕМЕНТНЫХ КОНСТРУКЦИЙ ПО ПРЕДЕЛЬНЫМ СОСТОЯНИЯМ ПЕРВОЙ ГРУППЫ
3.1. Расчет элементов армоцементных конструкций по прочности должен производиться для сечений, нормальных к продольной оси, а также для наклонных к ней сечений наиболее опасного направления. Кроме того, необходимо выполнить расчет указанных элементов на местное действие нагрузки (смятие и продавливание).
Расчет элементов армоцементных конструкций на местное действие нагрузок следует производить в соответствии с требованиями СНиП 2.03.01-84.
3.2. Сетки, а также ненапрягаемую и напрягаемую стержневую или проволочную арматуру, если расстояние между стержнями арматуры не превышает 10
для растянутой зоны
где
На участках сечения, где расстояние между арматурными стержнями свыше 10
Расчет по прочности сечений, нормальных к продольной оси элемента
3.3. Предельные усилия в сечении, нормальном к продольной оси элемента, определяются исходя из следующих предпосылок (черт.2):
сопротивление бетона растяжению принимается равным нулю;
сопротивление бетона сжатию выражается напряжениями, равными
напряжения в арматуре, расположенной в сжатой зоне бетона, принимаются постоянными и не более
растягивающие напряжения в арматуре принимаются постоянными по высоте растянутой зоны сечения и не более
Черт. 2. Схема внутренних усилий и эпюра напряжений в сечении, нормальном к продольной оси элемента, при расчете по прочности
1 - сетки; 2 - стержневая или проволочная арматура, приведенная к равномерно распределенной по сечению элемента; 3 - сосредоточенная стержневая или проволочная арматура
3.4. Расчет сечений, нормальных к продольной оси элемента, когда внешняя сила действует в плоскости оси симметрии, должен производиться в зависимости от значения относительной высоты сжатой зоны бетона
3.5. Значение
где
3.6. Для напрягаемой арматуры, имеющей сцепление с бетоном и расположенной в зоне, сжатой от действия внешних усилий, расчетное сопротивление арматуры сжатию
Изгибаемые элементы прямоугольного, таврового, двутаврового и кольцевого сечений
3.7. Расчет прямоугольных сечений с арматурой, приведенной к равномерно распределенной по сечению элемента (см. п. 3.2), когда внешняя сила действует в плоскости оси симметрии сечения (черт. 3) при
при этом высота сжатой зоны
где
Черт. 3. Схема усилий и эпюра напряжений в изгибаемых элементах прямоугольного сечения
а - при приведенная к равномерно распределенной по сечению элемента
3.8. Расчет прямоугольных сечений, в которых наряду с арматурой, приведенной к равномерно распределенной (см. п. 3.2), имеется стержневая и проволочная арматура, сосредоточенная у растянутой и сжатой граней сечения (черт. 4), при
где
при этом высота сжатой зоны бетона определяется по формуле
где
Черт.4. Схема усилий и эпюра напряжений в изгибаемых элементах прямоугольного сечения с сосредоточенной стержневой и проволочной арматурой
1 - сетки; 2 - стержневая или проволочная арматура, приведенная к равномерно распределенной по сечению элемента; 3 - сосредоточенная стержневая или проволочная арматура
3.9. Расчет двутавровых сечений с арматурой, приведенной к равномерно распределенной (см. п. 3.2), имеющих полку в сжатой зоне, при
а) если граница сжатой зоны проходит в полке (черт. 5), т.е. соблюдается условие
расчет должен производиться по формуле
б) если граница сжатой зоны проходит в ребре (черт. 6), т.е. условие (9) не соблюдается, расчет выполняется по формуле
Высота сжатой зоны
В формулах (9) - (12):
Коэффициенты приведенного армирования стенки
Черт. 5. Схема усилий и эпюра напряжений в изгибаемых элементах двутаврового сечения при
1 - сетки; 2 - стержневая или проволочная арматура, приведенная к равномерно распределенной по сечению
Черт. 6. Схема усилий и эпюра напряжений в изгибаемых элементах двутаврового сечения при
1 - тонкие сетки; 2 - стержневая или проволочная арматура, приведенная к равномерно распределенной по сечению
3.10. Расчет тавровых сечений с полкой в сжатой зоне или приведенных к тавровым сечениям, в которых наряду с арматурой, приведенной к равномерно распределенной (см. п. 3.2), имеется стержневая или проволочная арматура в растянутой зоне, при
а) если сжатая зона находится в пределах полки (черт. 7), т.е. соблюдается условие
прочность сечения определяется из условия
Черт. 7. Схема усилий и эпюра напряжений в изгибаемых элементах таврового сечения с полкой в сжатой зоне при 1 - тонкие сетки; 2 - стержневая или проволочная арматура, приведенная к равномерно распределённой по сечению элемента; 3 - сосредоточенная стержневая или проволочная арматура
б) если граница сжатой зоны выходит за пределы полки (черт. 8), т.е. условие (13) не выполняется, прочность сечения определяется из условия
при этом высота сжатой зоны
В формулах (13) - (16):
Коэффициенты приведенного армирования
Черт.8. Схема усилий и эпюра напряжений в изгибаемых элементах таврового сечения с полкой в сжатой зоне при
1 - тонкие сетки; 2 - стержневая или проволочная арматура, приведенная к равномерно распределенной по сечению элемента; 3 - сосредоточенная стержневая или проволочная арматура
3.11. Ширина сжатой полки
а) 1/2 расстояния в свету между продольными ребрами при наличии поперечных ребер;
б)
в) 6
3
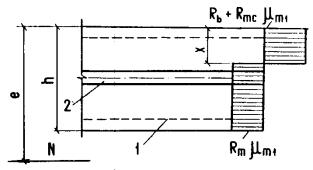
3.12. Расчет кольцевых сечений (черт. 9) должен производиться:
а) при
где
б) при
Черт. 9. Схема кольцевого сечения, принимаемая в расчете по прочности армоцементных элементов
3.13. При расчете по прочности изгибаемых элементов армоцементных конструкций рекомендуется соблюдать условие
Внецентренно сжатые элементы прямоугольного, таврового, двутаврового и кольцевого сечений
3.14. При расчете внецентренно сжатых элементов необходимо учитывать случайный начальный эксцентриситет согласно указаниям п. 1.16, а также влияние прогиба на их несущую способность в соответствии с требованиями СНиП 2.03.01-84.
3.15. Расчет внецентренно сжатых элементов прямоугольного сечения с арматурой, приведенной к равномерно распределенной (см. п. 3.2, черт. 4), следует выполнять:
а) при
при этом высота сжатой зоны
В формулах (24) и (25) :
б) при
здесь
3.16. Расчет внецентренно сжатых элементов таврового и двутаврового сечений с арматурой, приведенной к равномерно распределенной (см. п. 3.2), следует производить:
а) при
если
высота сжатой зоны бетона определяется по формуле (25);
Черт. 10. Схема усилий и эпюра напряжений во внецентренно сжатых элементах двутаврового сечения при
1 - тонкие сетки; 2 - стержневая или проволочная арматура, приведенная к равномерно распределенной по сечению элемента
Черт. 11. Схема усилий и эпюра напряжений во внецентренно сжатых элементах двутаврового сечения при
1 - тонкие сетки; 2 - стержневая или проволочная арматура, приведенная к равномерно распределенной по сечению элемента
если
где высота сжатой зоны
б) при
где
здесь
при
при
здесь
при
здесь
Влияние прогиба элемента учитывается путем умножения значения
В формулах (30) - (34) приняты обозначения такие же, как и в п. 3.9.
3.17. Расчет внецентренно сжатых элементов кольцевого сечения с арматурой, равномерно распределенной по длине окружности, должен производиться из условия
при этом величина относительной площади сжатой зоны бетона определяется по формуле
Если полученное из расчета по формуле (38) значение
В формуле (37)
Значение величины
Центрально-растянутые элементы
3.18. Расчет центрально-растянутых элементов прямоугольного сечения с арматурой, приведенной к равномерно распределенной (см. п. 3.2), следует производить из условия
Внецентренно растянутые элементы
3.19. Расчет внецентренно растянутых элементов прямоугольного сечения с арматурой, приведенной к равномерно распределенной (см. п. 3.2), следует выполнять:
а) если продольная сила
где
Черт. 12. Эпюра напряжений во внецентренно растянутых элементах прямоугольного сечения при приложении продольной силы
1 - сетки; 2 - стержневая или проволочная арматура
б) если продольная сила
в) если продольная сила
при этом высота сжатой зоны
Если полученное из расчета по формуле (43) значение
Черт.13. Эпюра напряжений во внецентренно растянутых элементах прямоугольного сечения при приложении продольной силы
1 - сетки; 2 - стержневая или проволочная арматура
Расчет по прочности сечений, наклонных к продольной оси элемента
3.20. Расчет по прочности наклонных сечений должен производиться:
по сжатому бетону между наклонными трещинами;
по наклонной трещине на действие поперечной силы;
по наклонной трещине на действие изгибающего момента.
3.21. Для армоцементных элементов прямоугольного сечения должно соблюдаться условие, обеспечивающее прочность по сжатому бетону между наклонными трещинами
Коэффициент
Коэффициент
где значение
3.22. Расчет по прочности сечений, наклонных к продольной оси армоцементного элемента, на поперечную силу (черт. 14) должен производиться из условия
где
Значения
где
здесь
Значение поперечной силы
где
В случае, когда граница сжатой зоны располагается в пределах полки, допускается принимать
Черт. 14. Схема усилий в сечении, наклонном к продольной оси, при расчете по прочности на действие поперечной силы
3.23. Расчет сечений, наклонных к продольной оси элемента, на действие изгибающего момента должен производиться из условия
где
Высота сжатой зоны в наклонном сечении, измеренная по нормали к продольной оси элемента, определяется из условия равновесия проекций усилий в бетоне и арматуре наклонного сечения на продольную ось элемента. Проверка на действие изгибающего момента не производится для наклонных сечений, пересекающих растянутую грань элемента на участках, где не образуются нормальные трещины, т.е. там, где момент
| |||||||||||||||||||||||||||||||||||||||||||||||||||||||||||||||||||||||||||||||||||||||||||||||||||||||||||||||||||||||
Часть 1 | Часть 2
Хотите оперативно узнавать о новых публикациях нормативных документов на портале? Подпишитесь на рассылку новостей!
Все СНиПы >> СНиПы «Металлопрокат, металлоконструкции, метизы, ковка, композитные материалы >>


, (2)






, (26)

, (35)
;
;
,
;
. (36)


, (52)